Upgradation of Allen Bradley PLC Network to Siemens PLC Network
Complete upgrade of an industrial automation system from Allen Bradley to a redundant Siemens S7-400 PLC network.




Project: Upgradation from Allen Bradley to Siemens S7-400 Redundant PLC Network
📌 Project Overview
Led the modernization of a large-scale industrial automation system by upgrading from Allen Bradley PLCs to a redundant Siemens S7-400 PLC network.
The revamped system featured:
- 16 Redundant Siemens S7-400 CPUs
- 43 PROFIBUS-based Remote I/O racks
- 6 Operator Stations + 4 Engineering Workstations running WinCC
- 2 Modbus-connected processors interfacing via ML1400
This upgrade significantly improved system reliability, diagnostics, and maintainability in a mission-critical environment.
👨💻 My Role & Contributions
As a core project team member, I was responsible for end-to-end implementation, including:
✅ PLC Integration & Logic Development
- Developed and tested Ladder Logic and STL programs in Siemens Step 7
- Configured redundant PLC processors with inter-CPU synchronization
- Integrated legacy control circuits to capture PLC-compatible signals without affecting original interlocks
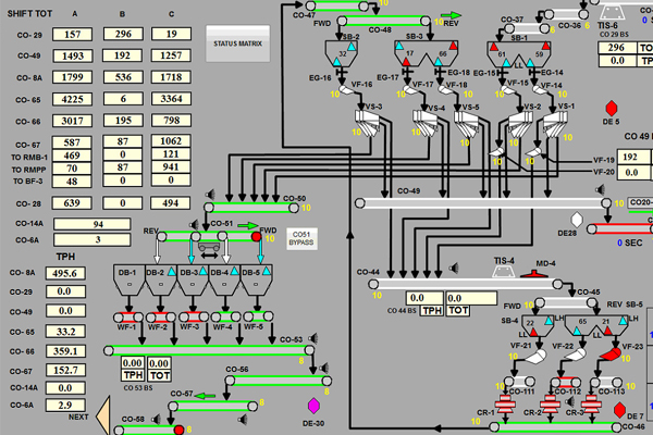
✅ HMI Development & SCADA Configuration
- Designed and deployed user-friendly HMI screens in WinCC
- Implemented historical trending, alarm management, and user authentication
- Utilized C scripting for advanced interface behavior and SQL integration
✅ System Testing & Field Commissioning
- Verified complete redundancy in PLCs, servers, and communication networks
- Conducted I/O testing, calibration, and system commissioning for all field devices
- Delivered site-wide integration, troubleshooting, and final stabilization
🔧 Integrated Equipment
Gained hands-on experience integrating and controlling a wide range of heavy industrial equipment, including:
- Conveyors & Shuttle Conveyors
- Wagon Tipplers & Apron Feeders
- Belt Feeders, Weigh Feeders & Belt Scales
- Reversible Conveyors
🎓 Key Learnings & Skills Acquired
- Legacy control circuit adaptation with minimal downtime
- Advanced Siemens S7-400 programming using Ladder & STL
- Designing redundant automation networks and inter-CPU communication
- PROFIBUS DP configuration and diagnostics
- Usable, scalable, and diagnostic-rich HMI/SCADA design
- Real-world fault isolation and system stabilization techniques
🧰 Tools & Technologies
- Siemens Step 7 (Simatic Manager)
- WinCC (SCADA)
- Microsoft Excel for I/O mapping and tracking
- SQL Databases for logging and data analytics
💻 Programming Languages & Scripts
- Ladder Logic
- STL (Statement List)
- C Scripting (for advanced WinCC logic)